3月19-20日,《走进宏英智能——容量电价新政下独立储能投融资业务实战》分享会于宏英智能上海总部隆重举办。现场汇聚独立储能行业领域150+嘉宾,共同探讨市场破局之道。宏英新能源曾晖先生在活动中发表主题演讲。

随着独立储能被明确列入“十五五”期间国家六大新兴支柱产业,以及容量电价新政的正式发布,储能行业迎来全新的发展机遇期。然而,政策变化带来的不确定性、单体项目投资大等市场痛点,对储能电站全价值链管理能力提出了严格要求。

曾晖先生在分享会上指出,可持续的收益增长,从来不是单一环节的突破,而是全价值链的系统性胜利。他通过宏英新能源在甘肃、蒙西等核心市场的实战案例展开说明,独立储能电站盈利底层逻辑主要在于四个环节的乘数效应:以精准选址锁定收益上限,以系统构建夯实硬件基础,以工程管理抢出时间价值,以AI运营持续优化收益。
在演讲中,曾晖先生系统阐述了宏英新能源在电站全生命周期管理中的核心能力。
在精准选址环节,团队通过对电网阻塞程度、负荷中心分布、节点边际电价离散率等关键指标的长期追踪,为电站锁定收益上限。
在系统构建环节,从电网与运营双重视角出发,精选高可用性设备与技术,实现系统级优化设计。
在工程管理环节,宏英新能源以内蒙古与甘肃项目为实战样本,通过“并联手续推进、长周期设备预投、模块化施工、冬歇期逆势作战”四大路径,大幅压缩并网周期,在保障施工质量的前提下提前锁定市场窗口期收益。

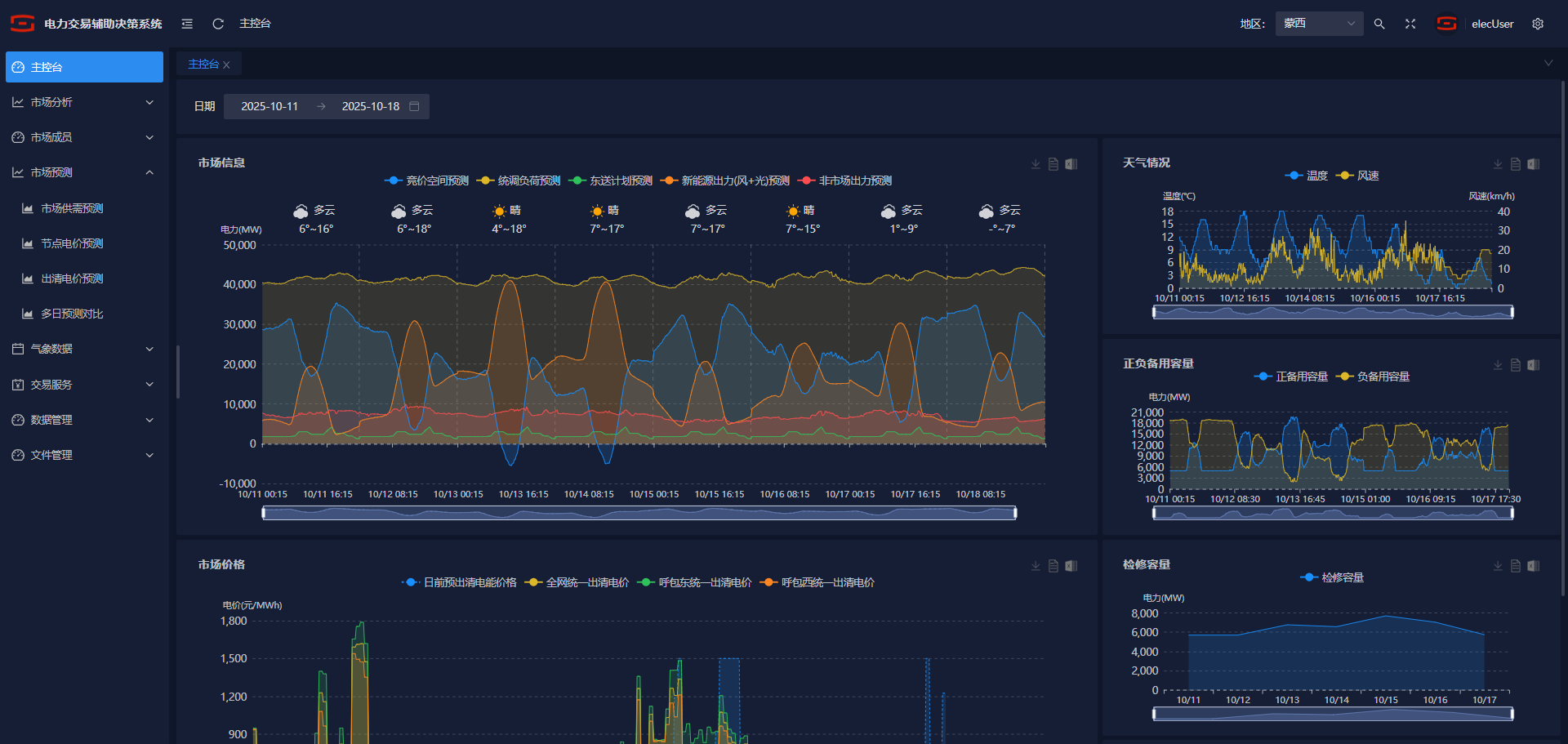
此外,在AI驱动的运营体系下,通过电价预测、AI交易员、多市场联合优化等策略,将海量数据转化为精准决策优势,并形成“越用越聪明”的复利效应。

宏英AI电力交易辅助决策系统界面
(画面为测试数据,仅供参考)
值得一提的是,在工程管理方面,宏英新能源团队面对极端气候、时间紧迫、物流运输难等挑战,通过本地化调研、关键节点质量管控等种种举措,在确保安全与质量的前提下,实现了项目提前并网。
本次分享会为行业同仁提供了宝贵的实战经验和前瞻思考,现场交流热烈。

经过深入交流,部分与会者对独立储能电站全价值链运营思路表示充分认可。掌握全价值链运营能力,意味着在容量电价新政下的储能市场竞争中,拥有更长远、更稳健的发展前景。
随着能源转型与新型电力系统建设的深入推进,展望未来,宏英新能源将持续践行“智启零碳,共创绿色未来”的理念,不断优化综合能源服务解决方案,提升全价值链运营能力,助推千行百业价值增长与绿色发展。
提交信息后,业务人员将尽快与您联系
用微信扫一扫,关注我们取得联系